Free
PdaNet
PdaNet: A Free Networking Tool for Mac
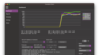
A network performance testing software that measures throughput, jitter, and speed across Wi-Fi, LAN, and WAN environments. It is designed for engineers and IT professionals who need more than just a quick speed check.
Using this application you can run TCP and UDP tests, apply QoS tags, and generate custom payloads to simulate realistic traffic. Results are shown in detailed, exportable reports, helping you track performance over time or share findings with colleagues. The software also includes scheduling, making it easy to automate recurring tests without manual setup.
Unlike command-line tools such as iPerf3, this application comes with an easy-to-use graphical interface. This makes it accessible to new users, while still offering the flexibility advanced users expect. You can configure test duration, payload size, and protocol options directly from the interface, without writing scripts or memorizing commands.
Key use cases include validating Wi-Fi coverage, benchmarking LAN or WAN links, stress testing under load, and verifying QoS policies. It is suitable for enterprise IT teams, consultants, educators, and anyone who needs accurate performance data rather than consumer-level test results.
By combining ease of use with advanced testing features, this application makes professional testing accessible without sacrificing depth. It is a practical tool for anyone who needs reliable insights into network capacity and quality.

Trial version
2.0.86
Mac
Other platforms (1)macOS 10.15
English
1
78.67 MB
Have you tried Tessabyte? Be the first to leave your opinion!
Add reviewPdaNet: A Free Networking Tool for Mac
Comprehensive Networking Solution for Mac Users
Discover Wi-Fi Networks with AirRadar
Identify and solve problems on your network before your users do
Automatic location switching
Cast light on your network
Passive stumbler for MacOS X
Enterprise class security
Entropy: A Free Networking Tool for Mac
GameSalad: A Free Development Tool for Mac
Comprehensive Debugging Tool for Web Developers
ADmitMac: Networking Solution for Mac Users





